 |
|
17.03.2014, 14:10
|
|
|
Простой акваконтроллер ARDUINO
Живу я тут
Реєстрація: 11.07.2013
Звідки Ви: Киев (Борщаговка)
Дописи: 665
сказав Дякую: 106
сказали Дякую 535 раз(и) в 244 повідомленні

17.03.2014, 14:10
Рейтинг:
(9 голосов - 5,00 средняя оценка)
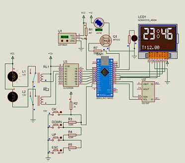
Аква контроллер ARDUINO.
(Обратите внимание на доработанный вариант от форумчан. Ссылка внизу!)
( ПродолжениеПростой акваконтроллер ARDUINO v.2 (LED море))
(ГОТОВЫЕ КОНТРОЛЛЕРЫ НЕ ПРОДАЮ)
Решил ознакомиться я с ARDUINO, за одно порадовать своих рыбасей.
Сделать им(себе) доп удобства за минимальную цену и с минимальным напрягом по времени.
На eBay заказал.
Контроллер
Arduino PRO Mini ATMEGA328P 5V 16M (16MHZ) + CP2102 модуль + кабель = полный комплект для программирования - US $3.18
Часы реального времени
I2C RTC DS1307 AT24C32 Real Time Clock Module for Arduino + Батарейка US $1.15
Индикатор 84*48 LCD Module White backlight adapter PCB for Nokia 5110 Arduino US $1.83
Влагозащищенный цифровой датчик температуры
DS18b20 Waterproof Temperature Sensors (5м нормального кабеля) US $3.7
В качестве блока питания зарядка от iPhon там же за 1 бакс.
Еще немного мелочи типа симисторов и опторазвязки для силовой части.
Что вышло в итоге.
Аква контроллер с энергонезависимыми часами реального времени.
Графический экран с регулировкой яркости подсветки и контрастности.
Управление 13-ю нагрузками.
Куча таймеров, ограничил по 25 на канал (памяти хватит на 500).
Поддержка режима «кормление» - отключается фильтр на 20 мин.
Цифровой термометр и управление нагревателем и охладителем(в моем случае кулер).
Органы управления
1 кнопка отмена
2 кнопка вверх
3 кнопка вниз
4 кнопка ОК
Нагрузки
D10 куллер (С регулировкой оборотов)
D11 ЛЕД (Восход/закат)
А0 1W (термометр)
D12 Фильтр
D13 Нагреватель
D1 СО2
D0 Компрессор
А1 Свет1
А2 Свет2
А3 УДО Микро
А4 УДО Макро
А5 УДО Железо
А6 Управление БП
Себестоимость контроллера чуть больше 10 баксов.
На картинке силовая часть в виде готового релейного модуля (такие есть и на 8 каналов - цена около 8 баксов), я использовал свою плату силовой части - схема и печатка во вложении(плату изготавливал по ЛУТ технологии).
Все проверено - работает.
Все комплектующие покупались на ибей и цены ориентировочные доставке везде БЕСПЛАТНАЯ.
ВАЖНО.
соединять ардуино и часы проводниками минимальной длинны !!!
Варианты скетча:
MIHS, скетч с измененными буквами.
Одна из лучших реализаций от форумчан
burnashev https://www.aquaforum.ua/showpost.ph...postcount=1221
Ant0ny https://www.aquaforum.ua/showpost.ph...postcount=1224
Мініатюри долучень
Долучені файли
 |
libraries.rar (225,8 КБ, 5187 переглядів) |
 |
aqua_controll_PNG.zip (1,59 МБ, 5193 переглядів) |
 |
aqua_controll_spl7.rar (237,5 КБ, 4652 переглядів) |
 |
aqua_controll.rar (9,1 КБ, 5036 переглядів) |
 |
220_v3.rar (18,4 КБ, 4695 переглядів) |
Востаннє редагував AlexVOK: 02.02.2019 о 00:47..
|
|
Переглядів: 583763
|
|
Ці 48 користувач(ів) сказали Дякую AlexVOK за це повідомлення:
|
AkaPain (28.08.2015), Alex Meng (30.10.2017), Andressio (01.02.2015), Ant0ny (08.07.2018), Arduino (03.12.2016), burnashev (16.09.2018), chack (10.12.2014), Denisios (27.05.2014), dimul (29.04.2014), Floyd (09.07.2018), Gorbounov (20.09.2014), h_a_m (12.01.2015), imac2008 (20.12.2015), kolljj (20.11.2014), Litr55 (24.02.2021), LVit (20.01.2016), Mehannik (11.11.2014), MIHS (27.01.2016), Multiman (27.03.2015), nanolab (18.03.2015), Olegvs (26.03.2017), PaninAV (07.09.2018), paradox860 (22.12.2014), pdv1965 (20.03.2014), RozarioAgro (10.03.2015), rusianGrt (09.10.2017), sae74 (22.08.2014), sefr111 (28.04.2016), Sem (22.03.2015), Sikx (30.01.2019), Slesh (18.10.2014), Spiker (12.11.2015), spolyakov (20.06.2015), steals81 (17.03.2014), Toha24510 (22.10.2015), Tvister86 (07.02.2017), ya7sergey (09.02.2017), _Vadim (27.02.2016), _Константин_ (28.03.2016), акв@фанат (23.11.2014), Артур Дент (24.04.2014), Ветал (08.03.2016), Вячеслав Сергеев (14.09.2015), Игорь-1 (30.10.2014), Никола73 (31.03.2017), Петко Шкодров (18.10.2014), Сан Саныч (07.10.2024), Юрий77 (26.02.2016) |
09.12.2014, 11:38
|
#361
|
|
Живу я тут
Реєстрація: 11.07.2013
Звідки Ви: Киев (Борщаговка)
Дописи: 665
сказав Дякую: 106
сказали Дякую 535 раз(и) в 244 повідомленні
|
Re: Простой акваконтроллер ARDUINO ===www.aquaforum.ua===
Цитата:
Допис від pdv1965
Все таймеры после прошивки выставляются в 31-63(какоето мифическое время). Как от этого избавится. Спасибо
|
видать почему то ваш прошивальщик "гадит" в ееprom
ну или там был мусор
В коде скетча
есть такая стока
// Init EEPROM
// for(int e = 0; e < 2047; e++) EEPROM.write(e,0);
раскометтируйте ее
// Init EEPROM
for(int e = 0; e < 2047; e++) EEPROM.write(e,0);
залейте скетчь
запустите контроллер, очистится ееprom
потом отять закоментируйте эту строку и перезалейте скетчь
|
|
|
|
Ці 2 користувач(ів) сказали Дякую AlexVOK за це повідомлення:
|
|
09.12.2014, 11:46
|
#362
|
|
Живу я тут
Реєстрація: 03.11.2010
Звідки Ви: Мариуполь
Дописи: 368
сказав Дякую: 10
сказали Дякую 140 раз(и) в 88 повідомленні
|
Re: Простой акваконтроллер ARDUINO ===www.aquaforum.ua===
Спасибо, получилось.
Востаннє редагував pdv1965: 09.12.2014 о 12:20..
|
|
|
|
cказали "Дякую" pdv1965 за цей допис:
|
|
09.12.2014, 23:48
|
#363
|
|
Живу я тут
Реєстрація: 06.04.2012
Звідки Ви: Санкт-Петербург
Дописи: 176
сказав Дякую: 22
сказали Дякую 30 раз(и) в 26 повідомленні
|
Re: Простой акваконтроллер ARDUINO ===www.aquaforum.ua===
Нарисовал кусок контроллера в протеусе, таймеры выставляются 31-63.
Прошивальщик не причём.
|
|
|
|
cказали "Дякую" Вячеслав Сергеев за цей допис:
|
|
10.12.2014, 00:07
|
#364
|
|
Живу я тут
Реєстрація: 17.09.2004
Звідки Ви: Киев, Троещина
Дописи: 14.486
сказав Дякую: 4.642
сказали Дякую 8.508 раз(и) в 4.382 повідомленні
|
Re: Простой акваконтроллер ARDUINO ===www.aquaforum.ua===
Вячеслав Сергеев, версия прота?
Чет мой ругается на экран- библиотеку.
__________________
Страна не ублюдков и не воров.
__________________  
|
|
|
10.12.2014, 00:12
|
#365
|
|
Живу я тут
Реєстрація: 06.04.2012
Звідки Ви: Санкт-Петербург
Дописи: 176
сказав Дякую: 22
сказали Дякую 30 раз(и) в 26 повідомленні
|
Re: Простой акваконтроллер ARDUINO ===www.aquaforum.ua===
скриншоты
|
|
|
10.12.2014, 00:19
|
#366
|
|
Живу я тут
Реєстрація: 06.04.2012
Звідки Ви: Санкт-Петербург
Дописи: 176
сказав Дякую: 22
сказали Дякую 30 раз(и) в 26 повідомленні
|
Re: Простой акваконтроллер ARDUINO ===www.aquaforum.ua===
протеус 7.7
|
|
|
|
Ці 2 користувач(ів) сказали Дякую Вячеслав Сергеев за це повідомлення:
|
Sem (10.12.2014), чмо (13.03.2015) |
10.12.2014, 11:02
|
#367
|
|
Живу я тут
Реєстрація: 11.07.2013
Звідки Ви: Киев (Борщаговка)
Дописи: 665
сказав Дякую: 106
сказали Дякую 535 раз(и) в 244 повідомленні
|
Re: Простой акваконтроллер ARDUINO ===www.aquaforum.ua===
Вячеслав Сергеев,
выложи проэкт протеуса с нужными библиотеками
Востаннє редагував chack: 10.12.2014 о 17:13..
|
|
|
10.12.2014, 11:02
|
#368
|
|
Живу я тут
Реєстрація: 06.04.2012
Звідки Ви: Санкт-Петербург
Дописи: 176
сказав Дякую: 22
сказали Дякую 30 раз(и) в 26 повідомленні
|
Re: Простой акваконтроллер ARDUINO ===www.aquaforum.ua===
В протеусе тормозит время и mega загружена на 100% почему?
|
|
|
10.12.2014, 11:07
|
#369
|
|
Живу я тут
Реєстрація: 06.04.2012
Звідки Ви: Санкт-Петербург
Дописи: 176
сказав Дякую: 22
сказали Дякую 30 раз(и) в 26 повідомленні
|
Re: Простой акваконтроллер ARDUINO ===www.aquaforum.ua===
Такие ссылки только в лс!
Востаннє редагував chack: 10.12.2014 о 16:53..
Причина: чистка
|
|
|
10.12.2014, 12:47
|
#370
|
|
Живу я тут
Реєстрація: 11.07.2013
Звідки Ви: Киев (Борщаговка)
Дописи: 665
сказав Дякую: 106
сказали Дякую 535 раз(и) в 244 повідомленні
|
Re: Простой акваконтроллер ARDUINO ===www.aquaforum.ua===
Цитата:
Допис від Вячеслав Сергеев
В протеусе тормозит время и mega загружена на 100% почему?
|
микроконтроллер это не домашний комп,
даже когда он ничего не делает, он выполняет пустые циклы так что 100% это нормально.
По поводу не адекватных показаний таймеров
Еще раз повторюсь это мусор в EEPROM
В железе все работает!
(даже если ардуинка раньше прошивалась под что то другое(или другие причины мусора) то выше я писал как очистить EEPROM, форумчанин проверил и подтвердил работоспособность метода)
|
|
|
|
cказали "Дякую" AlexVOK за цей допис:
|
|
10.12.2014, 13:07
|
#371
|
|
Живу я тут
Реєстрація: 06.04.2012
Звідки Ви: Санкт-Петербург
Дописи: 176
сказав Дякую: 22
сказали Дякую 30 раз(и) в 26 повідомленні
|
Re: Простой акваконтроллер ARDUINO ===www.aquaforum.ua===
AlexVOK, ну как в протеусе получилось запустить? Я в общем то с ним занялся ради интереса, да и тем у кого ардуинки нет пока побаловаться.
|
|
|
15.12.2014, 16:10
|
#372
|
|
Придивляюся
Реєстрація: 01.09.2011
Звідки Ви: Ставропольский краи
Дописи: 78
сказав Дякую: 27
сказали Дякую 49 раз(и) в 28 повідомленні
|
Re: Простой акваконтроллер ARDUINO ===www.aquaforum.ua===
Отличный проект! Запилю на досуге! Спасибо автору за толковые комменты в коде! В протеусе запустилось отлично. Вот только не удобно что на главном экране только часы и время, не отображается состояние каналов.
И еще вопрос, я правильно понял что скетч каждый цикл читает из памяти EEPROM переменные? Сколько раз видел, обычно все переменные читаются один раз в самом начале.
__________________
Сообщество аквариумистов КМВ www.aquakmv.com
Востаннє редагував paradox860: 15.12.2014 о 17:06..
|
|
|
|
cказали "Дякую" paradox860 за цей допис:
|
|
15.12.2014, 17:56
|
#373
|
|
Живу я тут
Реєстрація: 03.11.2010
Звідки Ви: Мариуполь
Дописи: 368
сказав Дякую: 10
сказали Дякую 140 раз(и) в 88 повідомленні
|
Re: Простой акваконтроллер ARDUINO ===www.aquaforum.ua===
Вот вот, состояние каналов не плохо бы добавить( пока я его в аквариум не засунул). Заранее спасибо.
|
|
|
17.12.2014, 22:25
|
#374
|
|
Придивляюся
Реєстрація: 16.08.2014
Дописи: 6
сказав Дякую: 8
сказали Дякую 1 раз(и) в 1 повідомленні
|
Re: Простой акваконтроллер ARDUINO ===www.aquaforum.ua===
Привет, во-первых извините за мой русский (я из Болгарии).
Отличный проект! Это можно сделать несколько LED каналов с восход/закат?
У меня есть рифовый аквариум и несколько LED каналов.
|
|
|
|
cказали "Дякую" johnsmith за цей допис:
|
|
18.12.2014, 00:05
|
#375
|
|
Живу я тут
Реєстрація: 11.07.2013
Звідки Ви: Киев (Борщаговка)
Дописи: 665
сказав Дякую: 106
сказали Дякую 535 раз(и) в 244 повідомленні
|
Re: Простой акваконтроллер ARDUINO ===www.aquaforum.ua===
johnsmith,
для полноценного LED света
буду полностью переделывать скетчь
уже накопилось много идей и улучшений.
Так что как только соберусь с силами и временем выложу вариант №2
Сразу скажу в железе будет без изменений, ну может энкодер прикручу.
(а то купил десяток и ни одного не использовал  )
|
|
|
|
Ці 2 користувач(ів) сказали Дякую AlexVOK за це повідомлення:
|
|
 |
|
|
Тут присутні: 1 (учасників - 0 , гостей - 1)
|
|
|
| Параметри теми |
|
|
| Параметри перегляду |
Лінійний вигляд
|
Ваші права у розділі
|
Ви не можете створювати теми
Ви не можете писати дописи
Ви не можете долучати файли
Ви не можете редагувати дописи
HTML код Вимк.
|
|
|
Часовий пояс GMT +3. Поточний час: 13:58.
|